 发布时间:2020-07-02
                            
                            
                            发布时间:2020-07-02
                            
                         
                        
                    近年来,随着互联网金融的兴起和全球的经济发展趋势,银行业的竞争越来越激烈,银行资金压力变大,对科技的刚性投资越来越受关注,网络对业务连续性支撑的要求也越来越高。传统广域网网络架构在运维管理方面的复杂性和在网络资源使用方面的低效高成本性,已成为制约银行提升服务质量、提高竞争力的一大因素。
为了保障广域网的可靠和稳定,银行普遍会采用冗余的网络架构,在每级机构都采用双设备、双链路、主备模式,来对业务提供不间断的支撑。但传统网络架构面临着以下问题:
带宽利用率低,链路成本高
广域网链路成本高,带宽扩容靠经验,链路质量不可视
网点故障恢复时间长,影响业务稳定
无法根据业务类型针对性选路,无法应对突发大流量,无法应对链路质量变化;
 网点运维压力大
二级分行和网点的运维人员少,网络配置复杂,故障难界定,处理效率低,运维压力大。

尊龙时凯IO-WAN极简广域网解决方案基于SDN(Software Defined Networking)控制架构,将网络控制平面与数据转发平面分离,利用集中控制替代原有分布式控制,并通过可编程的开放接口实现“软件定义”,实现了分散设备的集中化管理,配置的自动化下发,以及界面的可视化,助力金融企业提升业务体验、降低线路成本、缓解运维压力。
 
降低链路成本
动态负载,提升链路利用率,体现真实带宽使用情况
可视化呈现,提供带宽扩容依据
引入5G、MV、互联网等低价值链路降低成本

优化业务体验
智能调度:尊龙时凯IDA技术,提升链路利用率
传输优化:基于TCP滑动窗口,提高业务传输效率
传输安全:VRF+IPSEC加密,增强业务传输安全
QOS保障:基于Overlay的QOS,链路拥塞应急措施
故障自愈:链路故障应急措施

降低网络运维压力
一站式服务:按照上线逻辑,从网络设计、部署实施、策略制定到网络运营保障都采用业务语言可视化逻辑,大大降低各阶段难度,并支持设备零配置上线,版本统一升级等。

集中管理,开放接口:端到端的业务开通与网络管理

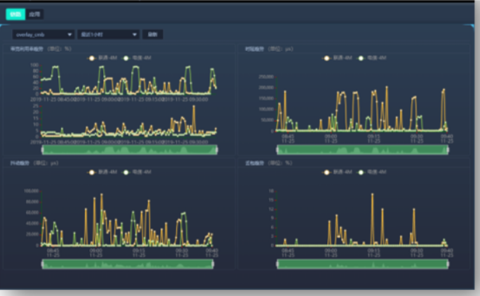
网络状态可视化:一张图可视化整体网络概览,并支持网络拓扑、设备状态等数据的可视化,包括链路质量、应用质量、路径变化等。

尊龙时凯助力某行上线IO-WAN极简广域网解决方案,解决宽带利用率低、丢包率低、延迟大等问题,并成功排查发现运营商端设备宽带配置错误,改善链路利用率,完善网络效率。

尊龙时凯网络
为金融客户提供智慧、安全、可靠的行业解决方案,全面助力金融行业信息化建设

 
   
 
     
     
             
             
             
             
           
     
     
     
      